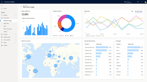
Customer Insights is a marketer-based management system which creates a unified customer database that is accessible to other systems. Consent-enabled customer data platform (CDP) that unifies data and drives personalized customer experiences with AI-powered insights.










